AutoCMP
Consent compliance in minutes, not weeks
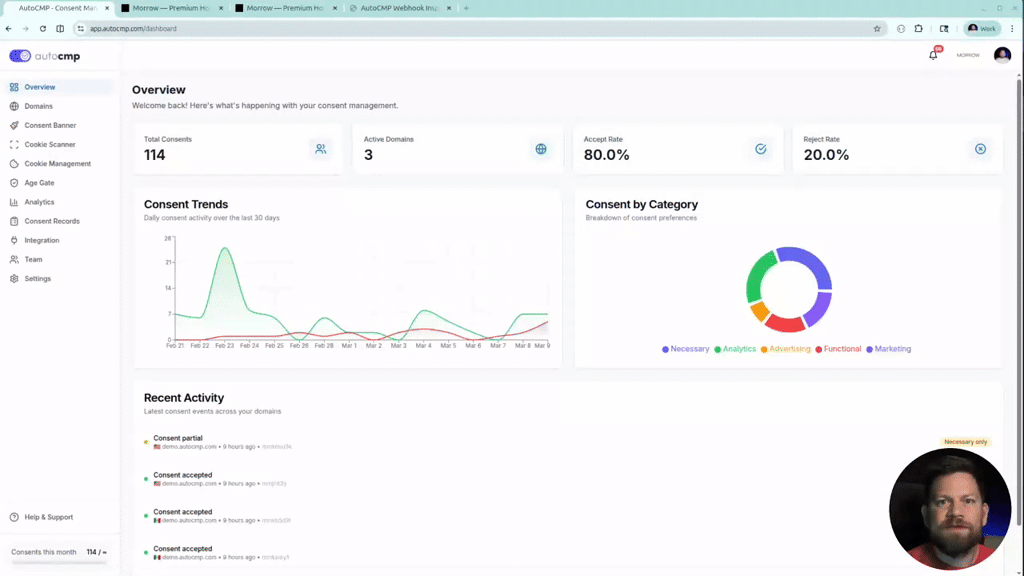
AutoCMP connects to your tag manager, classifies every tag by consent category, and applies compliant settings in clicks. COPPA 2.0 age gating, Consent Mode v2, geo-targeted banners, cookie scanning, and full audit trails. Simple implementation, zero guesswork.
“what does not kill me makes me stronger”
Reviews (0)
No reviews yet
Be the first to predict the death of this product!










